Hotpath 내부 구조 — 수집/분석/렌더링 전 과정
jfr을 가벼운 분석 리포트로 변환하는 도구 개발
가벼운 마음으로 만든 프로젝트 hotpath의 내부 구조에 대한 설명 글이다.
개요
Hotpath는 JVM이 기록한 .jfr 파일을 읽어 CPU, GC, 메모리 할당, 스레드 경합 상태를 분석하고, 브라우저에서 바로 열 수 있는 단일 HTML 파일로 출력하는 CLI 도구다.
핵심 설계 원칙은 세 가지다.
- 단일 패스 — JFR 파일을 처음부터 끝까지 한 번만 읽는다. 이벤트를 전부 메모리에 올리지 않고, 각 핸들러가 집계 상태만 유지한다.
- 데이터·뷰 분리 — Java 코드는 JSON 직렬화까지만 담당한다. 차트 렌더링은 브라우저의 Plotly.js가 처리한다.
- 외부 의존성 최소화 — JFR 파싱에 JDK 내장 API(
jdk.jfr.consumer)를 사용하므로 별도 파서 라이브러리가 필요 없다.
개발 목적
.jfr을 분석하는 대표적 도구인 JMC는 아주 훌륭한 도구이지만 리포트의 형태로서 제출 할 만한 형태는 아님.- 벤치마크 도구 리포트들은 내용이 자세한 만큼 방대해서 한눈에 확인하기에는 무리가 있다.
- 깃에 올려서 확인하기에도 너무 내용이 크고 복잡함.
- 가벼운 만큼 내용이 적지만 대표적 수치만 빠르게 훑고 전후 차이를 쉽게 확인할 수 있도록
추후에 프로젝트를 또 만든다면 그때 분석 리포트로 사용해볼 생각임
다만 현재 글의 목적은 추후에 프로젝트를 확장할 경우 더 쉽게 파악하기 위한 구조 문서화.
전체 파이프라인
.jfr 파일 │ ▼ [1단계] JfrReader RecordingFile.readEvent() 루프 EventRouter → 타입별 핸들러 분기 │ ├── MetaHandler (jdk.JVMInformation) ├── CpuHandler (jdk.CPULoad, jdk.ExecutionSample) ├── GcHandler (jdk.GarbageCollection, jdk.GCHeapSummary) ├── MemoryHandler (jdk.GCHeapSummary, jdk.ObjectAllocation*) └── ThreadHandler (jdk.JavaMonitorEnter, jdk.JavaThreadStatistics) │ ▼ [2단계] Analyzers CpuAnalyzer → CpuSummary + List<Finding> GcAnalyzer → GcSummary + List<Finding> MemoryAnalyzer → MemorySummary + List<Finding> ThreadAnalyzer → ThreadSummary + List<Finding> │ ▼ [3단계] TimelineBuilder raw 샘플 → 1초 단위 TimeBucket 목록 │ ▼ [4단계] HtmlRenderer AnalysisResult → Jackson → JSON template.replace("/*__HOTPATH_DATA__*/", json) │ ▼ report.html
1단계 — JFR 파싱
RecordingFile 스트리밍
JFR 파일은 JDK 내장 jdk.jfr.consumer.RecordingFile로 파싱한다.
try (RecordingFile rf = new RecordingFile(jfrPath)) { while (rf.hasMoreEvents()) { RecordedEvent event = rf.readEvent(); router.dispatch(event); } }
hasMoreEvents() / readEvent() 루프는 이벤트를 하나씩 스트리밍한다. 파일 전체를 메모리에 올리지 않아 수백 MB 파일도 안정적으로 처리된다. 루프를 돌면서 첫 번째와 마지막 이벤트의 타임스탬프를 기록해 녹화 구간(recordingStart, recordingEnd)을 결정한다.
EventRouter — 이벤트 분기
// 등록: 이벤트 타입 이름 → 핸들러 목록 Map<String, List<EventHandler>> routes = new HashMap<>(); public void dispatch(RecordedEvent event) { List<EventHandler> handlers = routes.get(event.getEventType().getName()); if (handlers != null) { for (EventHandler h : handlers) h.handle(event); } }
EventRouter는 이벤트 타입 이름을 키로 핸들러 목록을 관리한다. 하나의 이벤트 타입에 여러 핸들러를 등록할 수 있다. jdk.GCHeapSummary는 GcHandler와 MemoryHandler 둘 다 구독하는데, GcHandler는 gcId별 힙 전후를 추적하고 MemoryHandler는 힙 사용 타임라인을 기록하기 때문이다.
핸들러별 수집 로직
MetaHandler
jdk.JVMInformation 이벤트를 받아 JVM 버전, JVM 인수, 메인 클래스, PID를 추출한다. JFR 필드 접근 시 event.getValue()가 내부적으로 char 배열 캐스팅에 실패하는 경우가 있어 타입 지정 accessor인 event.getString(field)를 사용하고 예외 시 빈 문자열로 폴백한다.
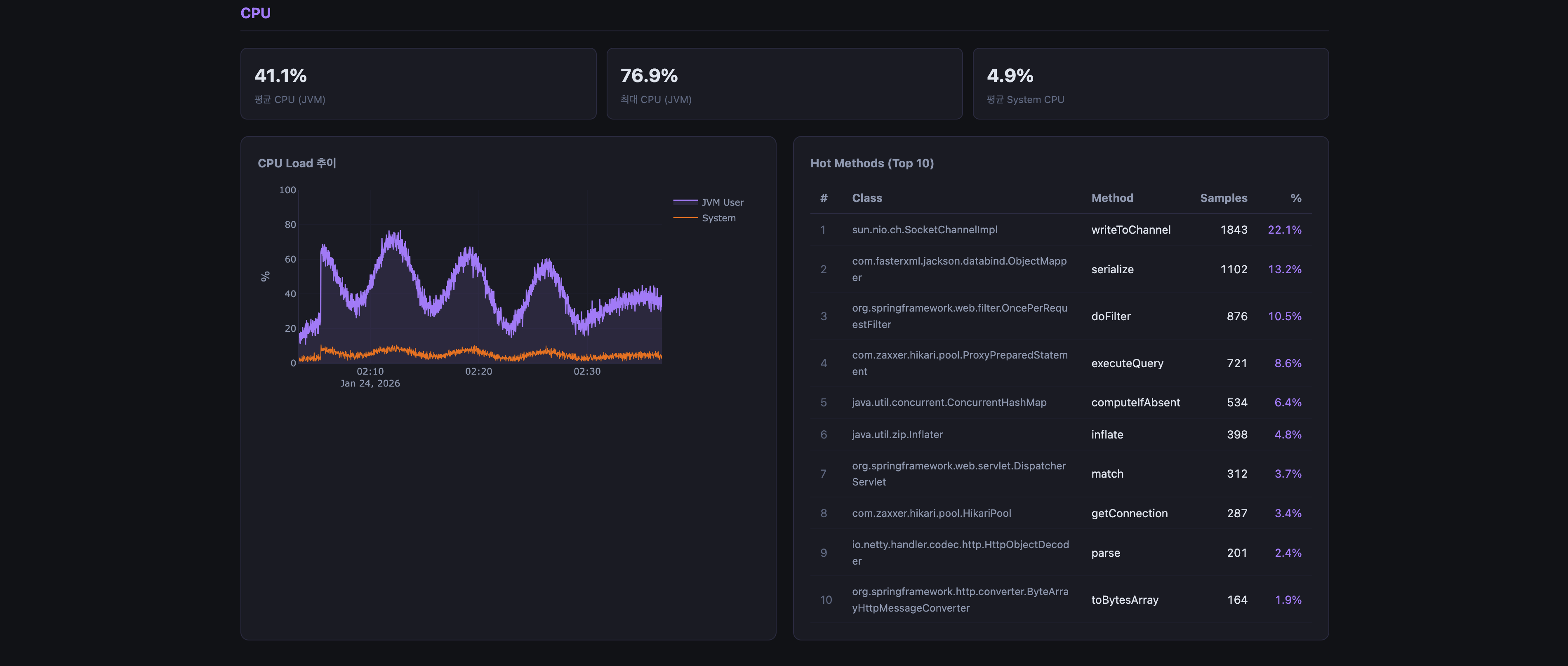
CpuHandler
두 종류의 이벤트를 처리한다.
jdk.CPULoad — JFR이 주기적으로(기본 1초) 기록하는 CPU 사용률 스냅샷이다. jvmUser와 jvmSystem 필드를 getFloat()로 읽어 타임스탬프와 함께 CpuSample 목록에 추가한다.
jdk.CPULoad └── jvmUser (float, 0.0~1.0) JVM 프로세스의 유저 스페이스 CPU 사용률 └── jvmSystem (float, 0.0~1.0) JVM 프로세스의 커널 스페이스 CPU 사용률
jdk.ExecutionSample — CPU 프로파일링 샘플이다. JFR이 지정된 간격(기본 10~20ms)으로 실행 중인 스레드의 스택 트레이스를 기록한다. 스택 최상단 프레임의 메서드(className#methodName)를 키로 카운트를 누적한다.
RecordedStackTrace stack = event.getStackTrace(); RecordedMethod method = stack.getFrames().getFirst().getMethod(); String key = method.getType().getName() + "#" + method.getName(); executionSamples.merge(key, 1, Integer::sum);
이 카운트 맵이 Hot Methods 분석의 원천.
GcHandler
jdk.GarbageCollection과 jdk.GCHeapSummary 두 이벤트를 조합해 GC 이벤트 하나에 힙 전후 크기를 함께 기록한다.
jdk.GCHeapSummary (when="Before GC") → gcId별 heapBefore 임시 저장 jdk.GCHeapSummary (when="After GC") → heapBefore + heapAfter 쌍으로 heapAfterMap에 저장 jdk.GarbageCollection → duration, cause, name + heapAfterMap 조회 → RawGcEvent 생성
gcId 필드가 세 이벤트를 연결하는 키다. GCHeapSummary가 GarbageCollection보다 먼저 도착하므로 중간 저장소(heapBefore, heapAfterMap)로 이벤트를 조합한다.
RawGcEvent ├── startEpochMs GC 시작 시각 ├── pauseMs Stop-The-World 시간 (GarbageCollection.duration) ├── cause GC 발생 원인 (예: "G1 Evacuation Pause") ├── name GC 이름 (예: "G1New") ├── heapBeforeBytes GC 직전 힙 사용량 └── heapAfterBytes GC 직후 힙 사용량
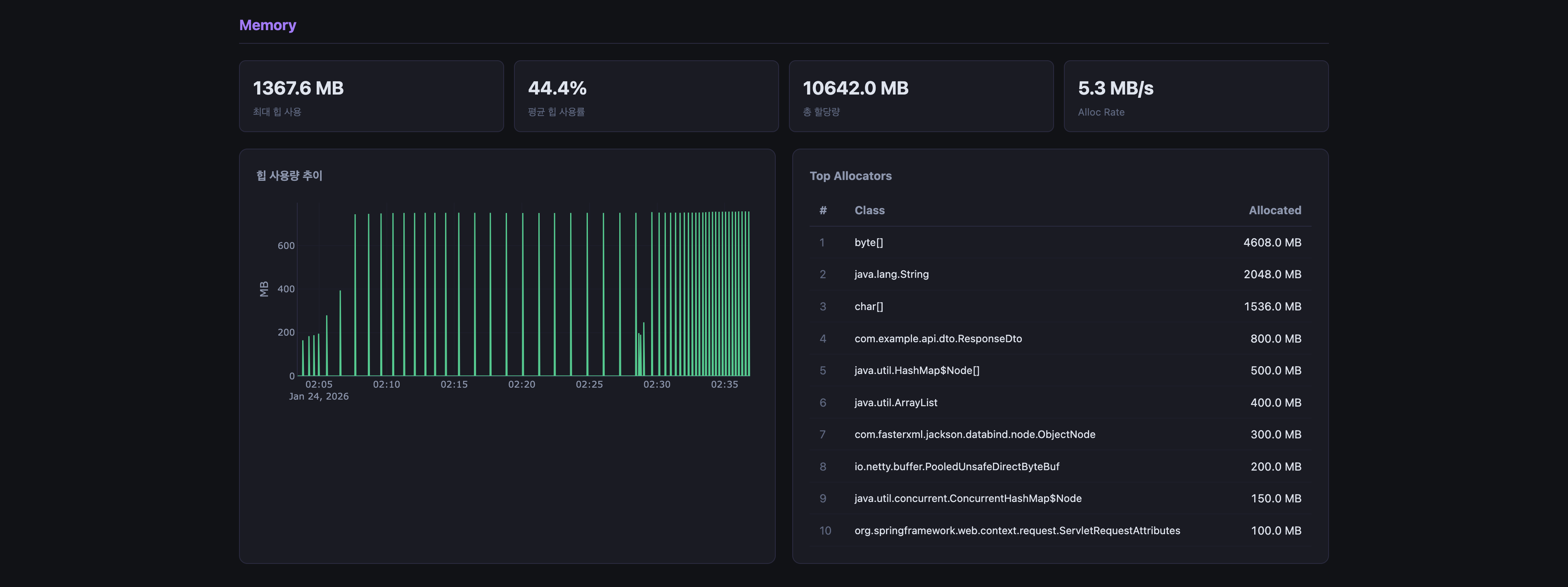
MemoryHandler
jdk.GCHeapSummary로 힙 사용량 타임라인을 구성하고, jdk.ObjectAllocationInNewTLAB / jdk.ObjectAllocationOutsideTLAB으로 클래스별 할당량을 누적한다.
할당 이벤트에서 클래스 이름은 event.getClass("objectClass").getName()으로 읽는다. getValue()가 아닌 타입 지정 accessor를 써야 RecordedClass 타입을 올바르게 받을 수 있다.
jdk.ObjectAllocationInNewTLAB └── objectClass (RecordedClass) 할당된 객체의 클래스 └── tlabSize (long) TLAB 크기 (bytes) jdk.ObjectAllocationOutsideTLAB └── objectClass (RecordedClass) └── allocationSize (long)
ThreadHandler
jdk.JavaMonitorEnter로 모니터 락 경합 이벤트를 수집한다. 이벤트 자체의 duration이 락 대기 시간이다. monitorClass는 event.getClass(), eventThread는 event.getThread()로 각각 타입 지정 접근한다.
jdk.JavaThreadStatistics는 JFR이 주기적으로 기록하는 스레드 수 통계로, activeCount 필드를 읽어 시계열 데이터로 저장한다.
2단계 — Analyzer
각 Analyzer는 핸들러가 수집한 raw 데이터를 받아 두 가지 작업을 수행한다.
- buildSummary() — 통계 집계 (평균, 최대, 상위 N개 등)
- analyze() — 임계값 기반 이상 탐지 →
List<Finding>반환
Finding 구조
record Finding( Severity severity, // CRITICAL / WARNING / INFO String category, // "CPU" / "GC" / "Memory" / "Thread" String title, String description, String recommendation ) {}
CpuAnalyzer 임계값
| 조건 | 심각도 |
|---|---|
| maxUser > 80% AND avgUser > 80% | CRITICAL |
| maxUser > 80% AND avgUser ≤ 80% | WARNING |
| 상위 1위 메서드 점유율 > 20% | WARNING |
Hot Methods는 executionSamples 맵을 카운트 내림차순 정렬 후 상위 10개를 뽑는다. 각 메서드의 점유율은 (해당 메서드 샘플 수 / 전체 샘플 수) × 100으로 계산한다.
GcAnalyzer 임계값
| 조건 | 심각도 |
|---|---|
| maxPause ≥ 500ms | CRITICAL |
| maxPause ≥ 200ms | WARNING |
| totalSTW / recordingDuration > 5% | WARNING |
STW 비율은 녹화 전체 시간 대비 GC로 소비된 시간의 비중이다. 5%를 넘으면 애플리케이션이 실질적으로 95% 미만의 시간만 실제 작업에 쓰고 있다는 의미다.
MemoryAnalyzer 임계값
| 조건 | 심각도 |
|---|---|
| maxHeap / committedHeap > 85% | WARNING |
| 최다 할당 클래스 총량 > 100MB | INFO |
Top Allocators는 클래스별 누적 할당량을 Map<String, Long>으로 집계한 뒤 내림차순 상위 10개를 추출한다.
Map<String, Long> byClass = new HashMap<>(); for (var s : allocSamples) { byClass.merge(s.className(), s.bytes(), Long::sum); }
ThreadAnalyzer 임계값
| 조건 | 심각도 |
|---|---|
| totalContentionMs > 5,000ms | CRITICAL |
| totalContentionMs > 1,000ms | WARNING |
| 100ms 이상 대기 이벤트 존재 시 최장 항목 | INFO |
Top Contentions는 100ms 이상 대기한 이벤트만 필터링해 대기 시간 내림차순 상위 10개를 반환한다.
3단계 — TimelineBuilder
각 핸들러의 raw 샘플을 1초 단위 TimeBucket으로 집계한다. 차트의 x축 데이터로 사용된다.
버킷 인덱스 계산
private static int idx(Instant t, Instant start, int max) { long s = ChronoUnit.SECONDS.between(start, t); return (int) Math.max(0, Math.min(s, max - 1)); }
시작 시각 기준으로 몇 초 경과했는지를 인덱스로 변환한다. 최대 버킷 수는 3,600개(1시간)로 제한한다.
집계 방식
| 데이터 | 집계 방식 |
|---|---|
| CPU user/system | 같은 버킷 내 샘플 평균 |
| 힙 사용량 | 같은 버킷 내 샘플 평균 |
| GC 횟수 | 버킷 내 발생 횟수 합산 |
| GC pause | 버킷 내 pause 합산 (ms) |
| 스레드 수 | 같은 버킷 내 샘플 평균 |
| Lock contention | 버킷 내 발생 횟수 합산 |
4단계 — HtmlRenderer
String template = loadTemplate(); // /templates/report.html 로드 String json = mapper.writeValueAsString(result); // AnalysisResult → JSON String html = template.replace("/*__HOTPATH_DATA__*/", json); Files.writeString(outputPath, html, StandardCharsets.UTF_8);
AnalysisResult 전체를 Jackson으로 JSON 직렬화해 HTML 템플릿의 플레이스홀더에 치환한다. JavaTimeModule을 등록하고 WRITE_DATES_AS_TIMESTAMPS를 비활성화해 Instant가 ISO-8601 문자열로 직렬화된다.
템플릿 구조
<script> const DATA = /*__HOTPATH_DATA__*/; ← JSON 삽입 지점 </script> <!-- 이후 렌더링 스크립트 --> <script> (function () { // DATA를 읽어 Plotly.js로 차트 그리기 Plotly.newPlot('chart-cpu-load', [...]); Plotly.newPlot('chart-gc-timeline', [...]); ... })(); </script>
Java가 JSON을 주입하는 부분은 한 줄이다. 나머지 HTML/CSS/JS는 전부 정적이다. 이 방식 덕분에 렌더링 로직을 Java에서 관리할 필요가 없고, 차트 UI를 수정할 때 Java 코드를 건드리지 않아도 된다.
모듈 구조
hotpath/ ├── hotpath-core/ │ └── src/main/java/org/yyubin/hotpath/ │ ├── model/ │ │ ├── AnalysisResult.java 전체 결과 집합 (렌더러에 전달) │ │ ├── TimeBucket.java 1초 단위 집계 슬롯 │ │ ├── CpuSummary.java CPU 통계 + Hot Methods │ │ ├── GcSummary.java GC 통계 + 이벤트 목록 │ │ ├── MemorySummary.java 힙 통계 + Top Allocators │ │ ├── ThreadSummary.java 스레드 통계 + Lock Contention │ │ ├── RecordingMeta.java JVM 정보, 녹화 시간 │ │ └── Finding.java 이상 탐지 결과 │ ├── reader/ │ │ ├── JfrReader.java 파일 읽기 + 라우터 조립 │ │ ├── EventRouter.java 타입명 → 핸들러 목록 디스패치 │ │ ├── ReadResult.java 핸들러 묶음 전달 객체 │ │ ├── TimelineBuilder.java raw 샘플 → TimeBucket 집계 │ │ └── handler/ │ │ ├── EventHandler.java (interface) │ │ ├── MetaHandler.java │ │ ├── CpuHandler.java │ │ ├── GcHandler.java │ │ ├── MemoryHandler.java │ │ └── ThreadHandler.java │ ├── analyzer/ │ │ ├── CpuAnalyzer.java │ │ ├── GcAnalyzer.java │ │ ├── MemoryAnalyzer.java │ │ └── ThreadAnalyzer.java │ └── renderer/ │ └── HtmlRenderer.java │ ├── hotpath-cli/ │ └── src/main/java/org/yyubin/hotpath/ │ ├── HotpathCommand.java 파이프라인 조립 및 실행 │ └── Main.java Picocli 진입점 │ └── hotpath-core/src/main/resources/ └── templates/report.html 정적 HTML 템플릿 + Plotly.js
데이터 흐름 요약
JFR 이벤트 핸들러 상태 Analyzer 출력 ───────────────────────────────────────────────────────────────────── jdk.CPULoad ──► List<CpuSample> ──► CpuSummary jdk.ExecutionSample ──► Map<method, count> ──► Hot Methods jdk.GCHeapSummary ──► Map<gcId, heap[]> ─┐ jdk.GarbageCollection──► List<RawGcEvent> ─┴► GcSummary jdk.GCHeapSummary ──► List<HeapSample> ──► MemorySummary jdk.ObjectAlloc* ──► List<AllocSample> ──► Top Allocators jdk.JavaMonitorEnter ──► List<ContentionEvent>──► ThreadSummary jdk.JavaThreadStats ──► List<ThreadCountSample> 모든 핸들러 상태 ──► TimelineBuilder ──► List<TimeBucket> CpuSummary + GcSummary + MemorySummary + ThreadSummary + TimeBucket ──► AnalysisResult ──► JSON ──► report.html
수집 조건 — JFR 설정에 따른 가용성
Hotpath가 읽는 이벤트 중 일부는 JFR 설정에 따라 기록되지 않을 수 있다. 이벤트가 없으면 해당 항목은 빈 상태(0, 빈 목록)로 처리되며 리포트에 "데이터 없음"으로 표시된다.
| 이벤트 | default.jfc | profile.jfc |
|---|---|---|
jdk.CPULoad | ✅ | ✅ |
jdk.ExecutionSample | ✅ | ✅ |
jdk.GarbageCollection | ✅ | ✅ |
jdk.GCHeapSummary | ✅ | ✅ |
jdk.ObjectAllocation* | ❌ | ✅ |
jdk.JavaMonitorEnter | ❌ | 부분 |
jdk.JavaThreadStatistics | ✅ | ✅ |
전체 측정치를 수집하려면 settings=profile 또는 커스텀 hotpath.jfc로 녹화해야 한다.
UI

관련 링크
기여, 이슈, 제안 및 제언 언제나 환영🤗